Howdy, I'm Henne  
  I hack Free Software  
  and write about doing so  

Things I write - Blog

Let's build Software Libre APM together

published 26 March 2021

Post picture

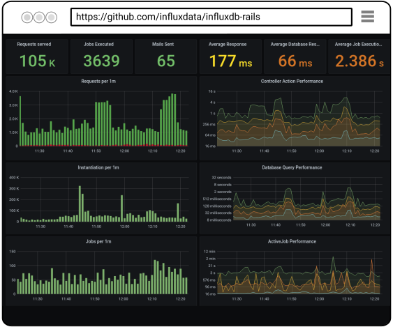
Alright, you learned about ActiveSupport::Notifications, InfluxDB, Grafana and influxdb-rails in the two previous posts. Let's dive a bit deeper and look how we built the dashboards for you. So we can study, change and improve them together.

“Individually we are one drop; but together we are an ocean.” – Ryunosoke Satoro

Welcome to your Ruby on Rails Application Monitoring 101.

Continue reading...

Things I hack - Portfolio

OSEM - Event Management App


An event management app tailored to Free Software conferences. Helps organizers with paper submission, marketing and analytics of events. I contribute to all aspects of this app. From the backend over the user interface to the the landing page.

Open Build Service - Software Release Engineering System


Helps Free Software developers with the compilation, assembly, and delivery of source code into finished products for a wide range of Linux operating systems and hardware architectures. I am responsible for the Ruby on Rails backend and frontend (UI/API). I also contribute to many other aspects of this project. Like developer relations & marketing, writing documentation, operations of the reference server etc.

influxdb-rails - Application Performance Metrics


A RubyGem that helps people to track performance and health of Ruby on Rails applications. By writing metrics into a time series database (InfluxDB) and providing dashboards (Grafana) to visualize those metrics.

openSUSE - Linux Operating System


A stable, easy to use and multi-purpose Linux based operating system. Helps people to get all their of computing done, from browsing facebook to developing complex applications. I was part of the group of engineers that launched this community in 2005 and I'm still a member with various roles today. I maintain software packages that are included in the OS, I operate several servers/applications that the project utilizes and I contribute to the promotion by writing, speaking and evangelizing about it.

  • Roles: Developer, Operation, Developer Relations, Editor
  • Technology: Linux, Apache, Postfix, Wordpress, Mediawiki, Open Build Service, OSEM
  • Online: opensuse.org

Things I am - About

Henne Vogelsang

A headshot of Henne Vogelsang

Engineering Manager & Full Stack Web Developer

I'm a software engineering manager helping people to realize their full potential. For the good of the business and for themselves. I am also a developer of the modern web. And for more than a decade I am a rigorous practitioner of Free Software development.

My day job at SUSE.com is hacking, operating and maintaining the Linux release engineering platform Open Build Service.

I lead by generating shared understanding about the needs, goals and limitations of customers, the business and peers. I have confidence in introspection to detect undesirable process, technical and personal variances. And I believe it needs a diverse set of people to produce any meaningful product.

When hacking, I express my applications business values in RSpec. Capture the apps behavior in Ruby on Rails. And help humans to interact with it's data through mobile first, responsive and progressively enhanced HTML5, CSS3 and JavaScript driven user interfaces.

I love the raw power of communities collaborating. I consider it vital that everyone is able to run, copy, distribute, study, change and improve the software that is running the world.

In my space time I hone my skills by hacking a library to instrument Ruby on Rails applications. Leading an Open Source project that is producing a conference organization app. And by teaching free software development with programs like RailsGirls Summer of Code

and more...

  1. Development
  2. Design/UX
  3. Operations
  4. Project/People/Community
    Management